Files
windows_exporter/dashboard

Sample dashboard for Windows Exporter

This sample dashboard is heavily inspired by this dashboard in Chinese.

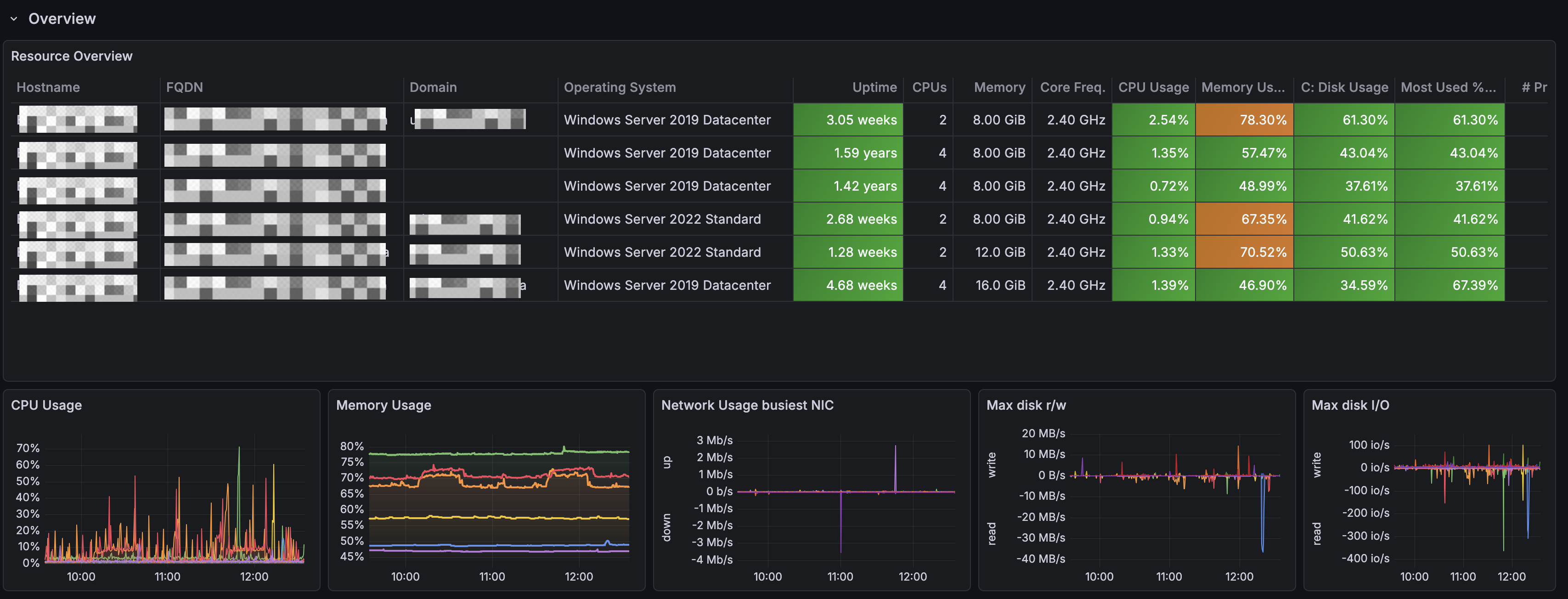
First row shows an Overview of your Windows landscape.
Screenshot of overview row.

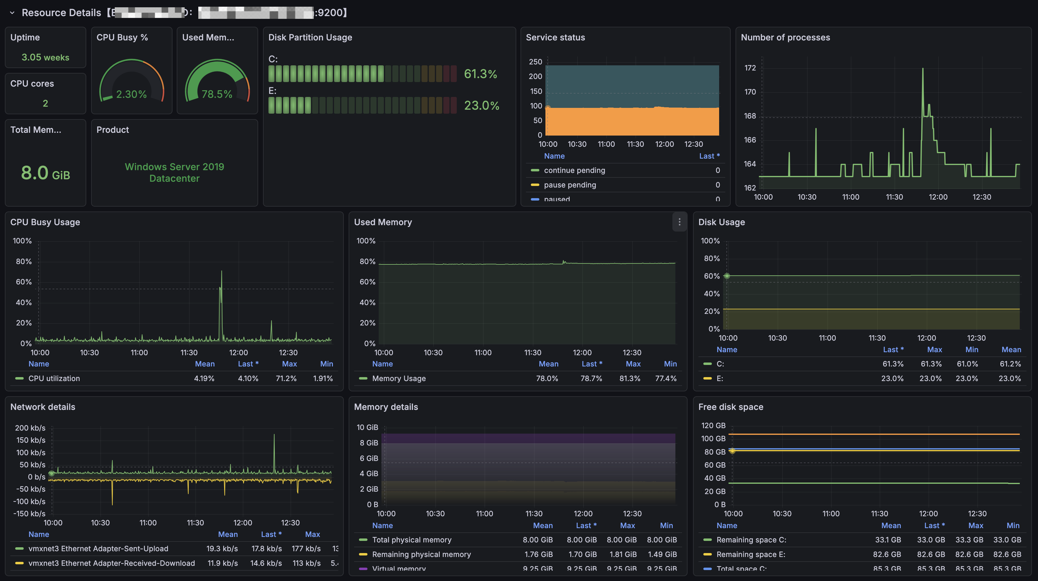
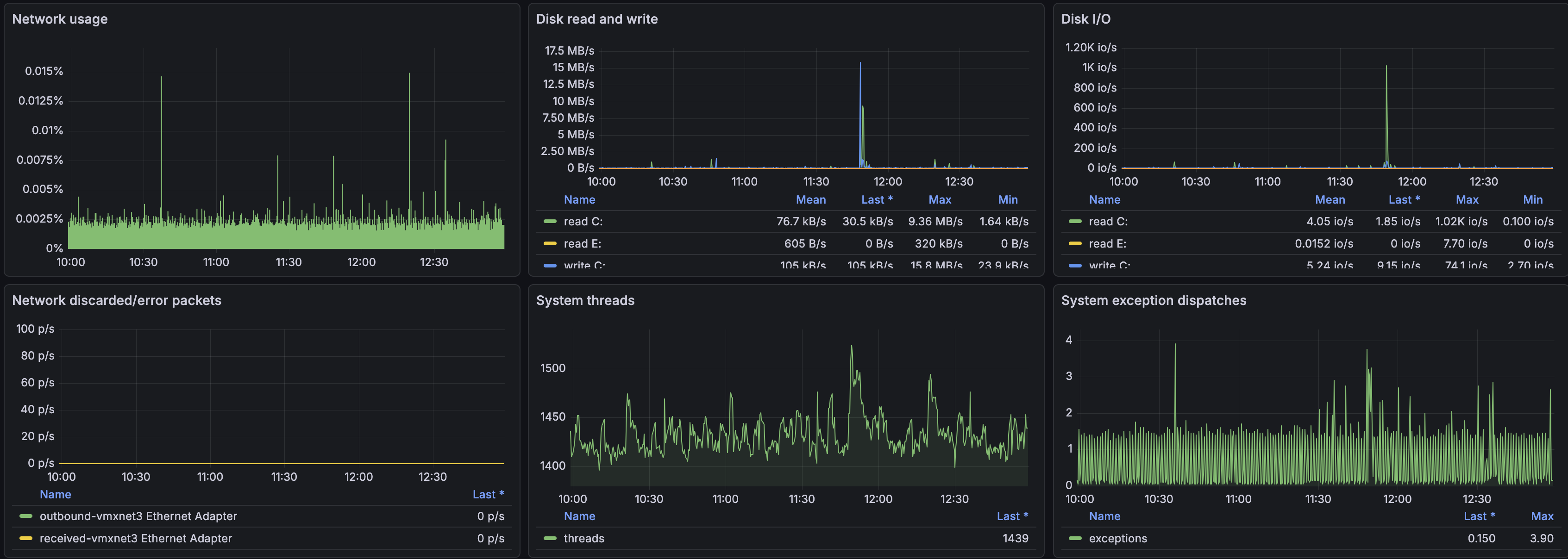
Second row provides resource details about specific Windows VM picked from the variables at the top.
Screenshot of resource details (part 1).
Screenshot of resource details (part 2).