mirror of
https://github.com/prometheus-community/windows_exporter.git
synced 2026-05-13 03:29:51 +00:00
Sample dashboard for Windows Exporter
This sample dashboard is heavily inspired by this dashboard in Chinese.
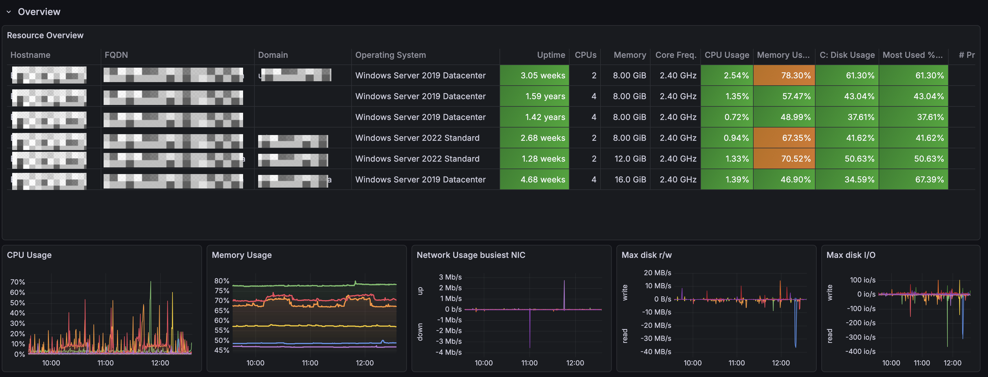
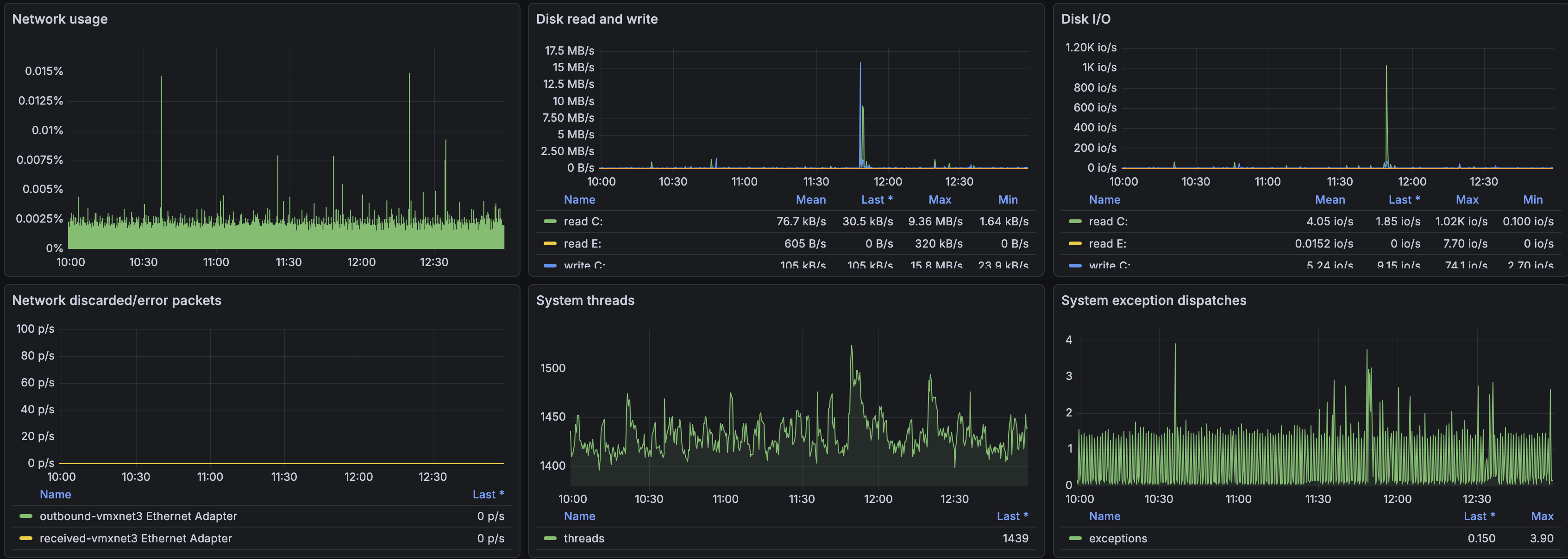
First row shows an Overview of your Windows landscape.

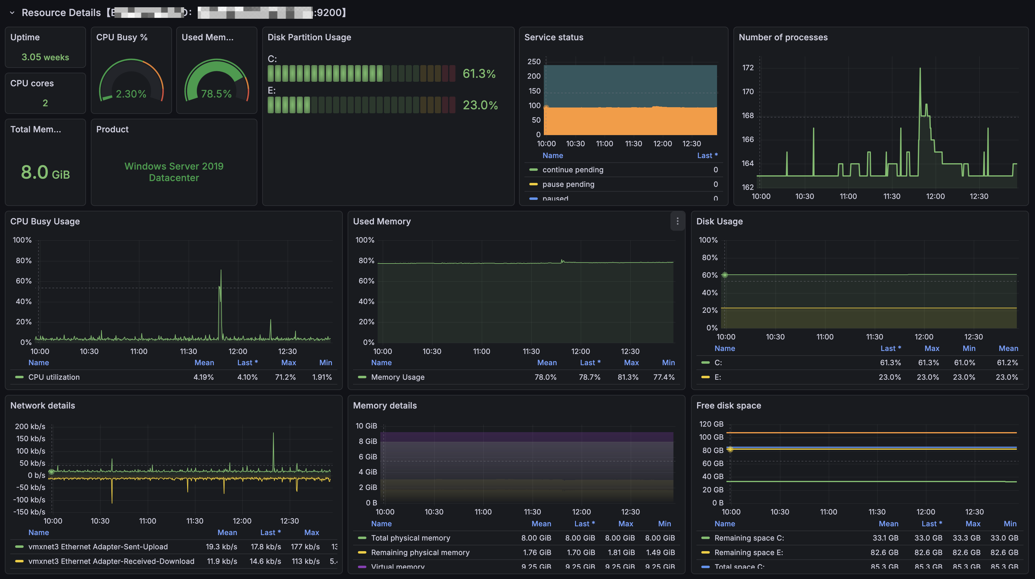
Second row provides resource details about specific Windows VM picked from the variables at the top.
