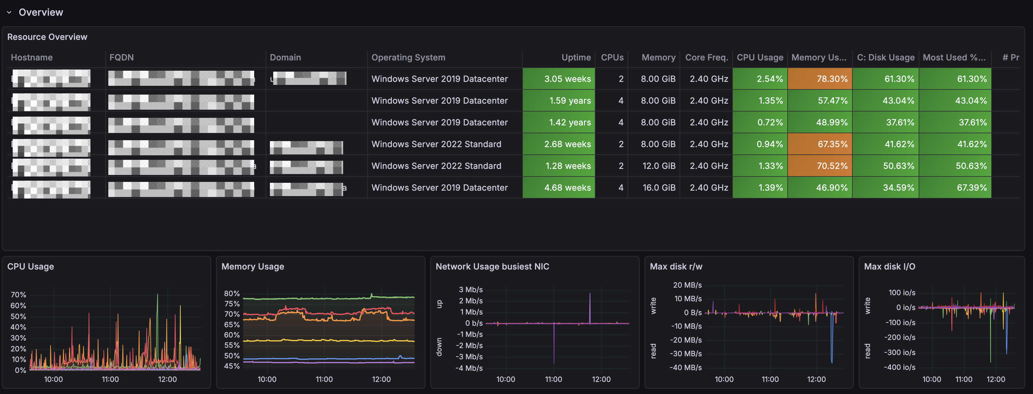
## Sample dashboard for Windows Exporter This sample dashboard is heavily inspired by [this dashboard in Chinese](https://grafana.com/grafana/dashboards/10467-windows-exporter-for-prometheus-dashboard-cn-v20230531/). First row shows an Overview of your Windows landscape.
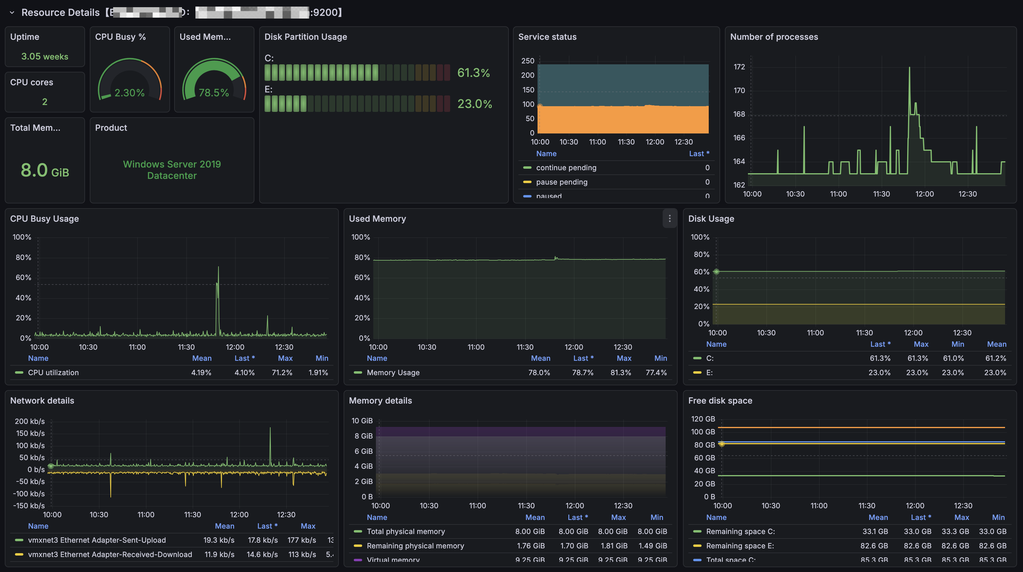
![Screenshot of overview row.](dashboard-overview.png) Second row provides resource details about specific Windows VM picked from the variables at the top.
![Screenshot of resource details (part 1).](resource-details-part1.png)
![Screenshot of resource details (part 2).](resource-details-part2.png)